Order this information in Print

Order this information on CD-ROM

Download in PDF Format

     

Click here to make tpub.com your Home Page

Page Title: Inspecting and Testing Responsibility
Back | Up | Next

tpub.com Updates

Google


Web
www.tpub.com

Home

   
Information Categories
.... Administration
Advancement
Aerographer
Automotive
Aviation
Combat
Construction
Diving
Draftsman
Engineering
Electronics
Food and Cooking
Math
Medical
Music
Nuclear Fundamentals
Photography
Religion
USMC
   
Products
  Educational CD-ROM's
Printed Manuals
Downloadable Books
   

 

Back ] Home ] Up ] Next ]

INSPECTING AND TESTING RESPONSIBILITY

The commanding officer of the cognizant activity ensures that the boilers and unfired pressure vessels installed at their facility are certified. Inspection and testing of boilers and unfired pressure vessels are done by a boiler inspector certified by NAVFACENGCOM and/or licensed by the cognizant NAVFACENGCOM Engineering Field Division (EFD). This inspector is on the rolls, except for the following:

. Inspection responsibility has been assigned to the commanding officer of a Public Works Center.

. The commanding officer of a major or lead activity is responsible for doing the maintenance of public works and public utilities at adjacent activities.

l It is impractical to use qualified personnel for such inspections because of the limited work load. In such situations, assistance for inspection services should be obtained by an EFD inspector or an activity inspector located near the requested activity which has qualified personnel or by contract. When assistance is required by the EFD, such assistance is on a reimbursable basis. The requesting activity is responsible for providing the finds to accomplish the inspections

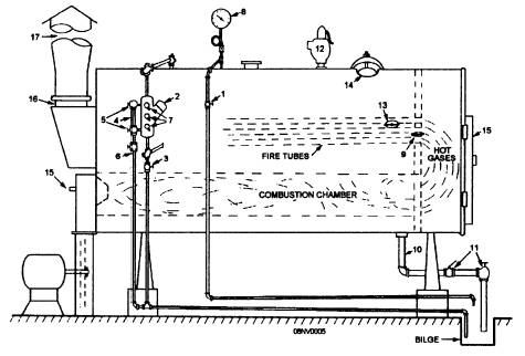
Figure 12-2.-Boiler fittings.

Figure12-3.-Water column.

Back ] Home ] Up ] Next ]

Privacy Statement - Press Release - Copyright Information. - Contact Us - Support Integrated Publishing

Integrated Publishing, Inc. - A (SDVOSB) Service Disabled Veteran Owned Small Business