Share on Google+Share on FacebookShare on LinkedInShare on TwitterShare on DiggShare on Stumble Upon
Custom Search
 
  

 

CONTROL PANEL EP2

Control panel EP2 contains components which control gun-loading system functions and locally

Figure 5-61.-Power panel EP1 (interior),

Table 5-14.-Power Panel EP1-Interior

controlled gun-laying system functions. The panel has a front door, an angular shelf, and a rear door. The front door and shelf contain the operator's console with switches, indicators, and two telephone jacks.

The back of the front door contains relays, synchros, servtorqs, an emergency tiring circuit card assembly, an alert buzzer, relay pin straighteners, a magnet gage and magnet chargers, indicating lights and displays, a relay test meter, and a door interlock switch (fig. 5-62 and table 5-15). The angular shelf contains

Figure 5-62.-Contro1 panel EP2 (back of front door).

Table 5-15.-Control Panel EP2-Back of Front Door

the control switches, indicating lights, and digital displays (fig. 5-63).

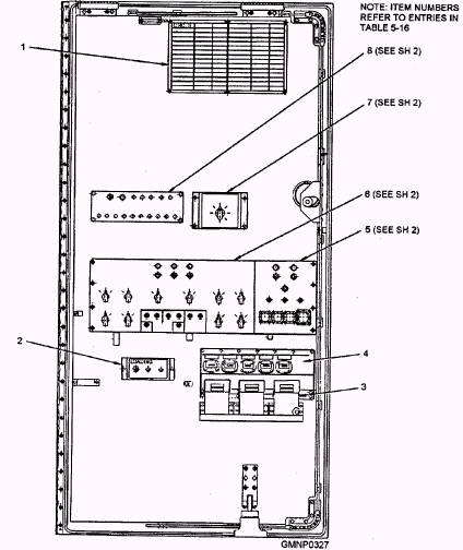
The inside of the rear door (fig. 5-64 and table 5-16) contains elapsed-time indicators, electromechanical counters, and test plates for train, elevation, and fuze-setting functions. It also contains a circuit card information plate, a power supply test plate, and a lower hoist configuration switch.

Figure 5-63.-Control panel EP2 (inside of angular shelf).

Figure 5-64.-Control panel EP2 (inside rear door) (sheet 1 of 2).

Figure 5-64.-Control panel EP2 (inside rear door) (sheet 2 of 2).

Table 5-16.-Control Panel EP2-Inside of Rear Door

Figure 5-65.-Control panel EP2 (inside rear) (sheet 1 of 2).



Managed Security Service Provider
 


Privacy Statement - Copyright Information. - Contact Us

Integrated Publishing, Inc. - A (SDVOSB) Service Disabled Veteran Owned Small Business