Share on Google+Share on FacebookShare on LinkedInShare on TwitterShare on DiggShare on Stumble Upon
Custom Search
 
  

COMMERCIALLY MANUFACTURED HOSE ASSEMBLIES

Commercially manufactured hose assemblies are made from synthetic rubber or Teflon. The assemblies are identified by a band near one end of the assembly. This band identities the assembly manufac-turers code or trademark and military specification (MS) part number, including dash size, operating pressure (in pounds per square inch, psi), date of assembly (in quarter and year), hose manufacturers code number (if different from assembly manufacturer), and the cure date of the hose manufacturer (in quarter and year).

The assembly date is indicated by the letter A,

followed by the quarter of the year, the letter Q, and ends with the last two digits of the year. For example, hose assemblies fabricated during June 1980 are marked A2Q80. When a decal or band is used that states "assembly date," the A may be omitted. Assembly date information is also indicated on the unit, intermediate, and shipping containers containing a single item. Exterior shipping containers that contain major assemblies made up of two or more assemblies with rubber items are identified by the oldest assembly in the container.

Commercially manufactured Teflon hose assemblies are identified by a permanently marked and attached band on the assembly. The band contains the assembly manufacturers name or trademark; hose manufacturers federal supply code number; hose assembly part number; operating pressure-in psi, pressure test symbol (PT), and the date of hose assembly manufacture (in month and year).

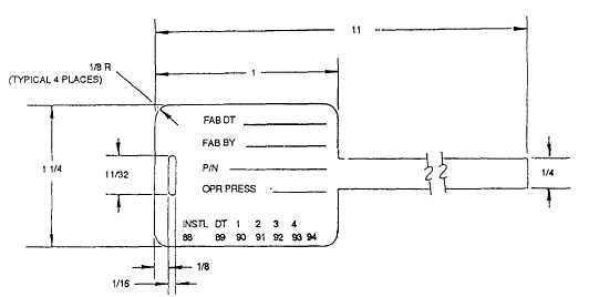
LOCALLY FABRICATED HOSE ASSEMBLIES

Hose assemblies manufactured by depot and intermediate maintenance activities are identified with hose assembly identification tags or labels. The hose assembly identification tag is a metal tag that contains the basic hose assembly and part number, date of fabrication (in quarter and year), operating pressure (in psi), and organizational code of the activity fabricating the hose assembly. Figure 5-5 shows where this information is located All marking of the tag is to be done prior to its attachment to the hose assembly. Install the hose assembly identi-fication tag by wrapping the band snugly around the hose, inserting the tab through the slot and pulling it tight; crimp the tab after bending the tab back; and finally, cut away the excess tab after crimping. A length of not less than one-half inch must remain between the tag and the end fitting after proof pressure testing has been performed. Proof pressure testing is discussed later in this chapter.



Figure 5-5.Hose assembly identification tags.



Figure 5-6.Hose assembly labels

Use labels (fig. 5-6) to identify hose assemblies located in areas where a tag may be drawn into an engine intake or where hose assemblies are covered with heat-shrinkable tubing. Place the label 1 inch from the socket and apply a 2 1/2-inch piece of clear, heat-shrinkable tubing, MIL-R-46846, type V, over the label and hose. Function and hazard labels can be applied in the same manner as described above.



Managed Security Service Provider
 


Privacy Statement - Copyright Information. - Contact Us

Integrated Publishing, Inc. - A (SDVOSB) Service Disabled Veteran Owned Small Business